在线客服
系统演示
置顶

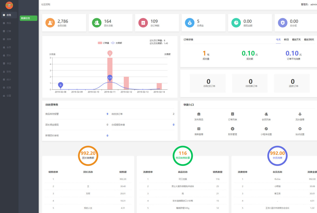
    数据总览

    后台展示会员总数、团长总数、总订单数、总佣金、提现金额、总分成,柱状图和折线形式动态显示订单量和交易额,显示待处理事务、订单详情和快捷入口,更加方便快捷。

    适用场合

    营销

    功能展示


    1.jpg


    安菲科技  版权所有     渝ICP备15001722号-97